Наблюдаемость BYOC на AWS
Наблюдаемость
ClickHouse BYOC предоставляет несколько подходов для различных сценариев использования.
Панель наблюдаемости
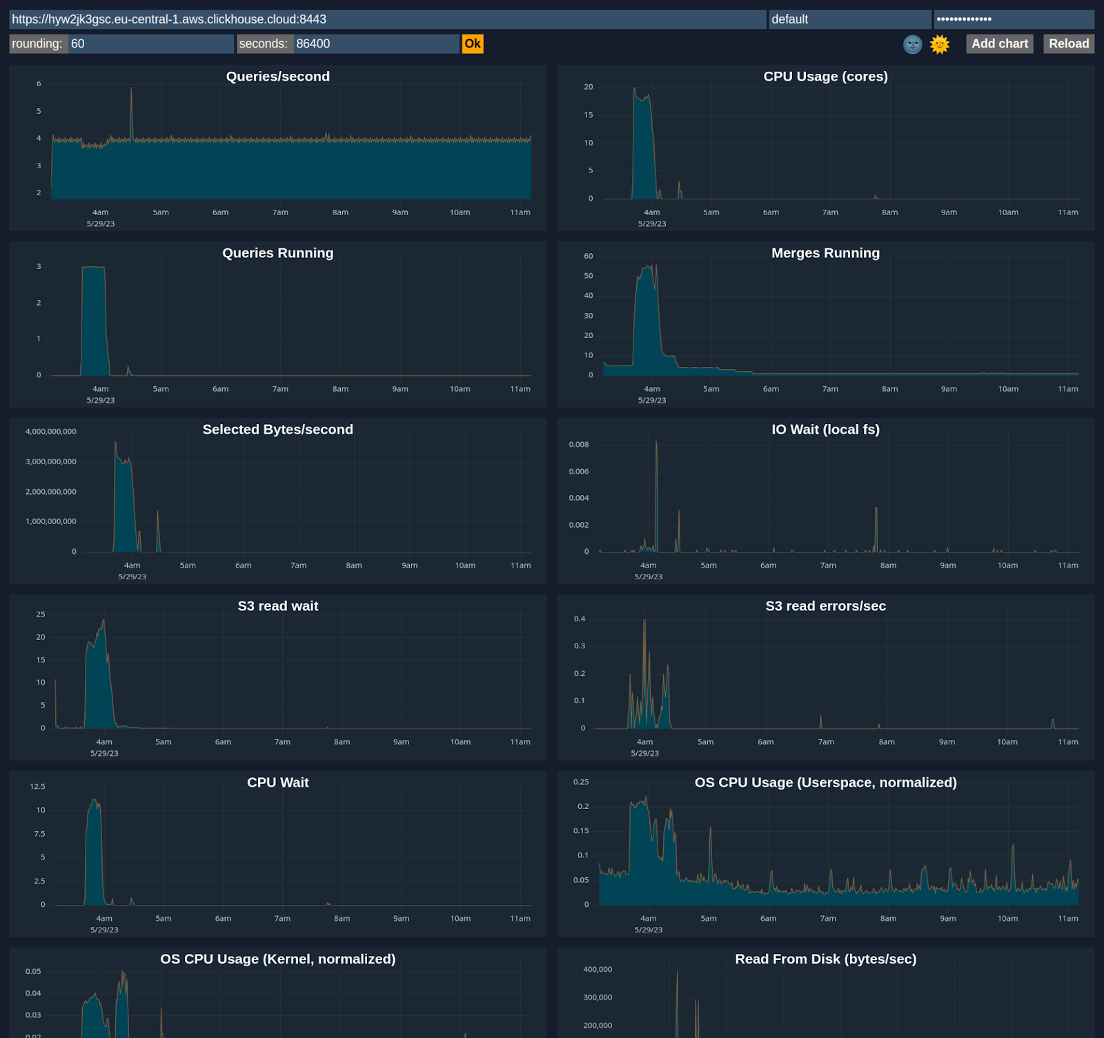
ClickHouse Cloud включает расширенную панель наблюдаемости, которая отображает метрики, такие как использование памяти, частота запросов и операции ввода-вывода (I/O). Доступ к ней можно получить в разделе Monitoring веб-консоли ClickHouse Cloud.
Расширенная панель
Вы можете настроить панель, используя метрики из системных таблиц, таких как system.metrics, system.events, system.asynchronous_metrics и других, чтобы детально отслеживать производительность сервера и использование ресурсов.
Доступ к стеку BYOC Prometheus
ClickHouse BYOC разворачивает стек Prometheus в вашем кластере Kubernetes. Вы можете получить к нему доступ, собирать оттуда метрики и интегрировать их со своим собственным стеком мониторинга.
Свяжитесь со службой поддержки ClickHouse, чтобы включить Private Load Balancer и запросить URL. Обратите внимание, что этот URL доступен только через частную сеть и не поддерживает аутентификацию.
Пример URL
https://prometheus-internal.<subdomain>.<region>.aws.clickhouse-byoc.com/query
Интеграция с Prometheus
Вместо этого используйте интеграцию со стеком Prometheus из раздела выше. Помимо метрик ClickHouse Server, она предоставляет дополнительные метрики, включая метрики K8s и метрики от других сервисов.
ClickHouse Cloud предоставляет Prometheus-эндпоинт, который вы можете использовать для сбора метрик для мониторинга. Это позволяет интегрироваться с такими инструментами, как Grafana и Datadog, для визуализации.
Пример запроса к HTTPS-эндпоинту /metrics_all
curl --user <username>:<password> https://i6ro4qarho.mhp0y4dmph.us-west-2.aws.byoc.clickhouse.cloud:8443/metrics_all
Пример ответа
# HELP ClickHouse_CustomMetric_StorageSystemTablesS3DiskBytes Объем данных в байтах, хранящихся на диске `s3disk` в системной базе данных
# TYPE ClickHouse_CustomMetric_StorageSystemTablesS3DiskBytes gauge
ClickHouse_CustomMetric_StorageSystemTablesS3DiskBytes{hostname="c-jet-ax-16-server-43d5baj-0"} 62660929
# HELP ClickHouse_CustomMetric_NumberOfBrokenDetachedParts Количество поврежденных отсоединенных частей
# TYPE ClickHouse_CustomMetric_NumberOfBrokenDetachedParts gauge
ClickHouse_CustomMetric_NumberOfBrokenDetachedParts{hostname="c-jet-ax-16-server-43d5baj-0"} 0
# HELP ClickHouse_CustomMetric_LostPartCount Возраст самой старой мутации (в секундах)
# TYPE ClickHouse_CustomMetric_LostPartCount gauge
ClickHouse_CustomMetric_LostPartCount{hostname="c-jet-ax-16-server-43d5baj-0"} 0
# HELP ClickHouse_CustomMetric_NumberOfWarnings Количество предупреждений, выданных сервером. Обычно указывает на возможные ошибки конфигурации
# TYPE ClickHouse_CustomMetric_NumberOfWarnings gauge
ClickHouse_CustomMetric_NumberOfWarnings{hostname="c-jet-ax-16-server-43d5baj-0"} 2
# HELP ClickHouseErrorMetric_FILE_DOESNT_EXIST FILE_DOESNT_EXIST
# TYPE ClickHouseErrorMetric_FILE_DOESNT_EXIST counter
ClickHouseErrorMetric_FILE_DOESNT_EXIST{hostname="c-jet-ax-16-server-43d5baj-0",table="system.errors"} 1
# HELP ClickHouseErrorMetric_UNKNOWN_ACCESS_TYPE UNKNOWN_ACCESS_TYPE
# TYPE ClickHouseErrorMetric_UNKNOWN_ACCESS_TYPE counter
ClickHouseErrorMetric_UNKNOWN_ACCESS_TYPE{hostname="c-jet-ax-16-server-43d5baj-0",table="system.errors"} 8
# HELP ClickHouse_CustomMetric_TotalNumberOfErrors Общее количество ошибок на сервере с момента последнего перезапуска
# TYPE ClickHouse_CustomMetric_TotalNumberOfErrors gauge
ClickHouse_CustomMetric_TotalNumberOfErrors{hostname="c-jet-ax-16-server-43d5baj-0"} 9
Аутентификация
Для аутентификации можно использовать пару учетных данных ClickHouse (имя пользователя и пароль). Рекомендуется создать отдельного пользователя с минимальными правами для сбора метрик. Минимальное требование — право READ на таблицу system.custom_metrics на всех репликах. Например:
GRANT REMOTE ON *.* TO scrapping_user;
GRANT SELECT ON system._custom_metrics_dictionary_custom_metrics_tables TO scrapping_user;
GRANT SELECT ON system._custom_metrics_dictionary_database_replicated_recovery_time TO scrapping_user;
GRANT SELECT ON system._custom_metrics_dictionary_failed_mutations TO scrapping_user;
GRANT SELECT ON system._custom_metrics_dictionary_group TO scrapping_user;
GRANT SELECT ON system._custom_metrics_dictionary_shared_catalog_recovery_time TO scrapping_user;
GRANT SELECT ON system._custom_metrics_dictionary_table_read_only_duration_seconds TO scrapping_user;
GRANT SELECT ON system._custom_metrics_view_error_metrics TO scrapping_user;
GRANT SELECT ON system._custom_metrics_view_histograms TO scrapping_user;
GRANT SELECT ON system._custom_metrics_view_metrics_and_events TO scrapping_user;
GRANT SELECT(description, metric, value) ON system.asynchronous_metrics TO scrapping_user;
GRANT SELECT ON system.custom_metrics TO scrapping_user;
GRANT SELECT(name, value) ON system.errors TO scrapping_user;
GRANT SELECT(description, event, value) ON system.events TO scrapping_user;
GRANT SELECT(description, labels, metric, value) ON system.histogram_metrics TO scrapping_user;
GRANT SELECT(description, metric, value) ON system.metrics TO scrapping_user;
Настройка Prometheus
Пример конфигурации приведён ниже. Endpoint targets — тот же, что используется для доступа к сервису ClickHouse.
global:
scrape_interval: 15s
scrape_configs:
- job_name: "prometheus"
static_configs:
- targets: ["localhost:9090"]
- job_name: "clickhouse"
static_configs:
- targets: ["<subdomain1>.<subdomain2>.aws.byoc.clickhouse.cloud:8443"]
scheme: https
metrics_path: "/metrics_all"
basic_auth:
username: <KEY_ID>
password: <KEY_SECRET>
honor_labels: true
Также см. эту запись в блоге и документацию по настройке Prometheus для ClickHouse.